
ここからはCORSAIR史上最高の冷却性能という「iCUE LINK TITAN RX RGB」シリーズの360mmサイズラジエーターモデル「iCUE LINK TITAN 360 RX RGB」を試していこう。テストにはRyzen 9000シリーズのハイエンドモデルで16コア/32スレッドで動作するRyzen 9 9950Xを用意した。
|
|
| ストレステストは16コア/32スレッドで動作するAMD Ryzen 9000シリーズの最上位モデルRyzen 9 9950Xで実行。メモリはDDR5-6400駆動の32GBを搭載 | |
|
|
| 動作クロックは最大5,715MHzまで伸び、マルチコア負荷時は全コアが5,000MHz台で動作していた | マザーボードにはAMD最新チップセットAMD X870を搭載したASUS「ROG STRIX X870-F GAMING WIFI」を使用している |
| |
| ROG STRIX X870-F GAMING WIFIのBIOS(UEFI)は、AMD AGESA 1.2.0.2に準拠した最新バージョンにアップデートしている |
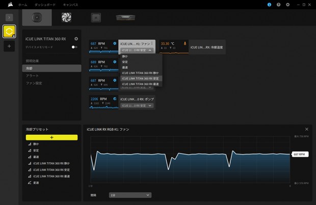
ラジエーターファンとポンプの回転数は、CORSAIRの総合ユーティリティ「iCUE Software」から制御を行うようになっている。ここではファンはデフォルト「iCUE LINK TITAN 360 RX 安定」、ポンプはデフォルトから「iCUE LINK TITAN 360 RX 最速」に変更して、テストを行っている。
|
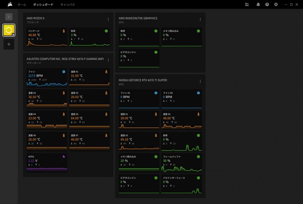
| システム情報のモニタリングができる。グラフのサイズなど、ダッシュボードはカスタマイズできる |
|
| iCUE対応デバイスのLED発光色や発光パターンをリアルタイムにカスタマイズ可能だ |
|
| ファンとポンプの回転数はプリセットや手動で設定できる。環境に合わせてカスタマイズすれば、冷却性能と静音性を両立できる |
|
| 「iCUE Software」では、iCUE LINKハブなどのファームウェアアップデートも行える |
気になる冷却性能を確かめていく前に、「iCUE LINK TITAN 360 RX RGB」のLEDイルミネーションを確認しておこう。
|
|
| ウォータブロック部。トップの発光はかなり柔らかで、側面が発光のメインとなっている |
|
|
| 「iCUE LINK RX120 RGB」も白色ファンブレードを通した光になるため、柔らかな色合いになる |